Just weeks after launching Enterprise AIO and AI Visibility Toolkit, I tested ChatGPT with a simple query about AI monitoring tools. The response was brutal. ChatGPT mentioned every competitor—but not us.
Despite our recent launch, LLMs had no idea we existed in this space.
And this wasn't our only problem.
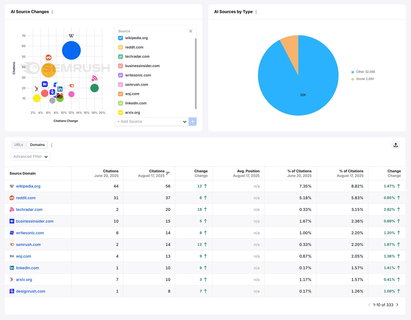
Although LLMs were citing our blog content hundreds of times, traffic to our blog was declining. Citations showed reach but not positioning—LLMs could cite our content while recommending competitors.
We were losing measurable impact while our true competitive position remained unclear..
This disconnect between citations and actual influence forced us to rethink everything.
Using our own tools, we built a systematic approach to LLM visibility.
In one month, we nearly tripled our AI share of voice—the percentage of times we're mentioned compared to competitors—from 13% to 32% for target prompts.

Here's how we tackled this problem and the optimization tactics that drove those results.
The Measurement Problem
Traditional attribution systems measure clicks and conversions, but AI influence can happen without either—LLMs cite your content and users may rarely click through to your site.
Although citations confirmed LLMs used our content, they didn’t show whether they were recommending us. We needed to measure brand mentions and positioning, not just references.
It’s hard to invest in something when you can’t tie it to competitive outcomes..
Plus, the operational side was equally difficult.
Traditional SEO assumes stable rankings you can check weekly. That was easy to track and report on.
But studies have shown that 40%-60% of sources cited by LLMs change every month. That’s because AI platforms are non-deterministic. They can generate different responses for the same prompt throughout the day.
The solution was clear: We needed metrics that measured competitive positioning, not just content usage.
The Two Metrics That Actually Matter
After testing dozens of measurement approaches, we landed on two core metrics that actually correlate with AI influence: visibility and share of voice.
- Visibility measures whether your brand gets mentioned at all for target prompts (the specific queries your prospects type into ChatGPT). This is binary—either you're in the conversation or you're not.
- Share of voice measures your positioning when you do get mentioned. If ChatGPT lists five solutions and you're mentioned third, your share of voice is lower than if you're mentioned first.
These metrics work like traditional SEO metrics but measure influence instead of clicks.
And we track them across ChatGPT, Perplexity, Google, and other AI platforms using Enterprise AIO.

The key difference is to focus on bottom-funnel prompts, not generic ones.
Instead of tracking broad prompts like "AI tools," we track specific buying-intent prompts like "What are the best LLM optimization tools for AI visibility?" or "Comparing popular AI optimization tools for enterprise AIO."
When you can show that you're getting mentioned for the exact prompts your prospects use to make buying decisions, that’s strong evidence for business impact.
When someone asks ChatGPT "What are the top AI visibility solutions?" and sees your solution, you've entered their consideration set at the critical moment—without paying for an ad.
Our Optimization Framework
Here's the five-step process we developed to systematically improve LLM visibility—and how you can replicate it.
Step 1: Identify Your Target Prompts
Hand-pick 20-50 bottom-funnel queries your team and stakeholders will actually care about.
We selected 39 prompts like "best enterprise AI visibility platform" because they represent real buying decisions, not generic, keyword-style queries.
Use the custom prompt feature in Enterprise AIO to track these. Or manually test variations in ChatGPT, Perplexity, and Claude if you're starting without tools.

Step 2: Establish Baseline Measurement
Set up tracking campaigns and measure your starting position.
At the start, we were at 13% share of voice for AI visibility topics—confirming what we suspected: LLMs didn’t know we had AI monitoring tools.
Semrush Enterprise AIO automates tracking your visibility and share of voice across AI platforms.

(You can also manually track these metrics by testing your prompts across AI platforms daily and logging mentions. However this quickly becomes unmanageable—Enterprise AIO automates this process and provides comprehensive metrics that would be difficult and extremely time-consuming to compile on your own.)
Track both key metrics daily, not weekly.
Remember that AI platforms are non-deterministic. In other words, the same prompt can return different results each time. So instead of expecting stable metrics (like in SEO), you need to think in ranges: Your share of voice might be "30% ± 10%" meaning it fluctuates between 20-40% throughout the day.
Step 3: Audit Existing Content for Injection Opportunities
Find content on your own site (blog posts, product pages, FAQs, etc.) where you can naturally mention your products or services without disrupting the content flow.
For example, we audited our blog content to inject Enterprise AIO and AI Visibility Toolkit mentions into relevant articles.
We had an existing post about "How to Get LLMs to Mention Your Brand" that discussed strategies for AI visibility. We updated it to include a section showing how Enterprise AIO’s “Source Impact Analysis” reveals which sources LLM actually cite—naturally introducing our tool as the solution for tracking these mentions.

Focus on content that already discusses the problems your tools solve. This creates authentic tie-ins rather than forced product placements.
Step 4: Expand Beyond Your Domain
This was our biggest strategic shift—expanding our optimization beyond sr03.balochseotools.com to everywhere LLMs might find information about us.
We worked simultaneously on Reddit, Quora, acquired asset domains (like Backlinko), and social media networks in collaboration with other Semrush teams. Many LLMs now crawl social platforms and community discussions for real-time information and user sentiment.

Your domain alone isn't enough anymore. You'll need to optimize for mentions wherever LLMs gather information.
Step 5: Create Fresh, Citable Content
Develop new content targeting your prompts—especially listicles, which frequently appear in LLM citations.
Focus on authoritative, data-driven content that directly answers the questions in your target prompts.
Some LLM optimization tactics from our content team include:
- Mirror the heading syntax in the first sentence of each section. For example, if your heading is “What Is AI Visibility?” start with “AI visibility is …” not “When thinking about modern search …”
- Answer questions clearly and completely in the first sentence. Don’t bury the answer three paragraphs down. Put it up front where people and LLMs can easily extract it.
- Use specific, up-to-date, verifiable claims and fact-based statements. No vague generalities. Say “share of voice increased from 10% to 20% in August 2025” not “our metrics improved significantly.”
- Avoid unnecessary analogies, idioms, metaphors, and similes. Write "AI visibility is crucial for discovery" not "AI visibility is the north star guiding ships through digital fog."
- Avoid unclear antecedents. Write "Enterprise AIO tracks mentions across platforms. The tool updates daily." not "It updates daily." (What's "it"?)
Focus on clarity over creativity. LLMs need to understand and extract your information quickly.
Results: What Worked and What Didn’t
The numbers exceeded our expectations.
For AI visibility topics, our share of voice jumped from 13% in July to 32% in August—nearly tripling in one month.
We also improved our non-brand visibility—how often we appear for general industry queries that don't mention Semrush—from 40% to 50%, showing the approach worked beyond just AI-specific topics.
But three discoveries changed how we think about AI optimization entirely.
- The speed shocked us. With AI platforms, we saw results within days, sometimes hours. This was dramatically faster than the typical SEO timeline where ranking improvements can take weeks or longer.
- Content maintenance became urgent. Since up to 60% of LLM citations change every month, we can't afford to put declining content in our backlog anymore. When visibility drops, we need to address it almost immediately—a fundamental shift from traditional SEO timelines.
- Revenue attribution remains a challenge. We are working to tie visibility improvements to revenue, but the number of variables makes it very difficult. Distinguishing AI visibility impact from paid search, email campaigns, and other initiatives is extremely complicated.
What drove our success?
We can't isolate specific actions because we executed multiple tactics simultaneously. Was it the content injection, new content, or multi-platform strategy?
We'll need longer timeframes to understand individual impact.
But the biggest strategic breakthrough was expanding beyond our main domain.
LLMs cite diverse sources across the web—Reddit, Quora, acquired asset domains. Working across all these platforms simultaneously appeared to amplify our mentions beyond our expectations.
We're still learning, but the operational reality is clear: With citations changing constantly and fresh content winning immediately, the usual pace of traditional SEO workflows doesn't work anymore.
What This Means for SEO Teams
This experience taught me that we're all figuring this out together—but some lessons are already clear.
Six months ago, I was tracking weekly ranking reports like everyone else.
Now, I check AI visibility daily and worry more about Reddit mentions than meta descriptions. The shift happened faster than I expected.
Here's what I'd tell another Head of SEO starting this journey:
- Expect your top-funnel content to lose traffic. Users won't click through when ChatGPT answers their questions directly. Stop fighting this reality and start measuring visibility instead of clicks.
- Your domain alone isn't enough anymore. This was our biggest breakthrough. You'll need to optimize for mentions on Reddit, Quora, Medium, LinkedIn, industry forums—anywhere LLMs might discover your expertise. It means new workflows, new team responsibilities, and stepping outside your comfort zone.
- Prepare stakeholders for new metrics before you need budget approval. Your CEO still expects traffic growth, but your biggest wins might be invisible in Google Analytics. Start educating leadership about visibility and share of voice now, not when you're scrambling to justify results.
- Content teams need new processes. When visibility drops, fixes become urgent—no more putting updates in the backlog. Your content workflows need to support immediate responses to AI platform changes.
- Choose your automation battles wisely. While custom workflows can enhance content creation and optimization, building your own LLM visibility tracking is rarely worth it. The API costs, maintenance burden, and data reliability issues make purpose-built tools a better investment for measurement.
Needless to say, we're still learning.
But I do know this:
Teams that start experimenting now will have the advantage when everyone else scrambles to catch up.
The industry is changing whether we're ready or not. Better to start measuring and optimizing than to wait for perfect clarity.